본문바로가기

Industry

Agentic AI for the Physical World

PM Parking Control Solutions

PM 주차관제 솔루션

자동차 및 PM의 주차구역 및 사고사례를 바탕으로 이벤트 검지 기술을 적용하여
주차 현황 및 사고 위험 상황 인식이 가능한 CCTV 영상 기반의 자동차 및 PM 주차관제 시스템입니다.

스마트스쿨존 이미지

PM까지 통합한 차세대
스마트 주차관제 AI 솔루션

주요 기능
  • 아이콘
    Feature 01
    자동차, PM 검지
  • 아이콘
    Feature 02
    차량 번호판 및 PM 운영사 구분
  • 아이콘
    Feature 03
    불법 주정차 차량 및 PM 관제
  • 아이콘
    Feature 04
    구역인식 및 PM 쓰러짐 검지
  • 화면이미지
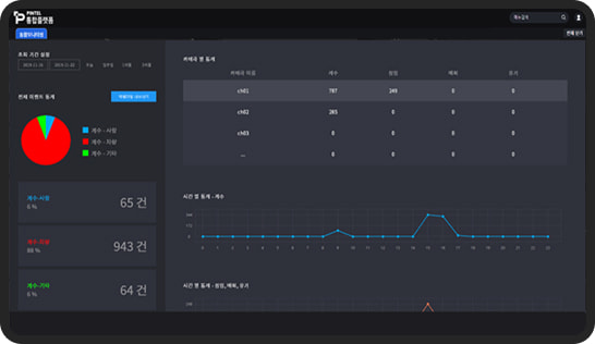
    주차현황 요약

    PM 불법주차 운영사별 현황

    불법주정차 차종 및 PM 현황

    01
  • 화면이미지
    PM 불법주차 통합 모니터링

    지점/카메라 별 불법주차 관리

    PM 위치, 상태, 운영사 별 이벤트 관리

    02
  • 화면이미지
    실시간 차량, PM 상태 검지

    실시간 영상 차량/PM 검지

    실시간 이벤트 확인

    03
  • 화면이미지
    이벤트 현황 이력 관리

    불법 주정차 이력 조회 및 스냅샷

    기간/지점별 현황 제공

    04
레퍼런스
  • 01
    인천서구청 아라뱃길 공영주차장 주차관제시스템 구축사업

    2025

    인천시

  • 02
    퍼스널 모빌리티를 포함한 도시 전역 주차관제 시스템 구축사업

    2024

    조달청

  • 03
    주차관제 시스템 구축사업

    2024

    아산시

  • 04
    한강평화공원 주차장 관제 시스템 구축사업

    2023

    고양시

PREVAX로
도시운영의 판단이 달라집니다

제품 문의하기